본문으로 바로가기
본문으로 바로가기

ClickStack를 사용한 MySQL 로그 모니터링

TL;DR

OTel filelog receiver를 사용해 ClickStack에서 MySQL 에러 로그와 슬로우 쿼리 로그를 수집하고 시각화합니다. 데모 데이터셋과 미리 구성된 대시보드가 포함되어 있습니다.

기존 MySQL과의 연동

이 섹션에서는 기존 MySQL 설치 환경에서 ClickStack OTel collector 구성을 수정하여, 로그를 ClickStack으로 전송하도록 설정하는 방법을 설명합니다.

기존 환경을 직접 구성하기 전에 MySQL 로그 연동을 시험해 보고자 한다면, "데모 데이터셋" 섹션에 있는 미리 구성된 환경과 샘플 데이터를 사용해 테스트할 수 있습니다.

사전 요구 사항
  • 실행 중인 ClickStack 인스턴스
  • 기존 MySQL 설치(버전 5.7 이상)
  • MySQL 설정 파일을 수정할 수 있는 권한
  • 로그 파일용 충분한 디스크 공간

MySQL 로깅 설정

MySQL은 여러 로그 유형을 지원합니다. OpenTelemetry를 사용한 포괄적인 모니터링을 위해 오류 로그와 슬로우 쿼리 로그를 활성화하십시오.

my.cnf 또는 my.ini 설정 파일은 일반적으로 다음 위치에 있습니다:

  • Linux (apt/yum): /etc/mysql/my.cnf 또는 /etc/my.cnf
  • macOS (Homebrew): /usr/local/etc/my.cnf 또는 /opt/homebrew/etc/my.cnf
  • Docker: 구성은 일반적으로 환경 변수나 마운트된 설정 파일을 통해 설정합니다

[mysqld] 섹션에서 다음 설정을 추가하거나 수정하세요:

[mysqld]
# Error log configuration
log_error = /var/log/mysql/error.log

# Slow query log configuration
slow_query_log = ON
slow_query_log_file = /var/log/mysql/mysql-slow.log
long_query_time = 1
log_queries_not_using_indexes = ON

# Optional: General query log (verbose, use with caution in production)
# general_log = ON
# general_log_file = /var/log/mysql/mysql-general.log
참고

슬로우 쿼리 로그는 long_query_time초보다 오래 걸리는 쿼리를 캡처합니다. 애플리케이션의 성능 요구사항에 따라 이 임계값을 조정하세요. 너무 낮게 설정하면 과도한 로그가 생성됩니다.

이러한 변경 사항을 적용한 후 MySQL을 재시작하세요:

# For systemd
sudo systemctl restart mysql

# For Docker
docker restart <mysql-container>

로그가 기록되고 있는지 확인하세요:

# Check error log
tail -f /var/log/mysql/error.log

# Check slow query log
tail -f /var/log/mysql/mysql-slow.log

사용자 정의 OTel collector 구성 생성하기

ClickStack은 사용자 정의 구성 파일을 마운트하고 환경 변수를 설정하여 기본 OpenTelemetry Collector 구성을 확장할 수 있습니다. 사용자 정의 구성은 OpAMP를 통해 HyperDX가 관리하는 기본 구성과 병합됩니다.

다음 구성으로 mysql-logs-monitoring.yaml 파일을 생성하세요:

receivers:
  filelog/mysql_error:
    include:
      - /var/log/mysql/error.log
    start_at: end
    multiline:
      line_start_pattern: '^\d{4}-\d{2}-\d{2}T\d{2}:\d{2}:\d{2}'
    operators:
      - type: regex_parser
        parse_from: body
        parse_to: attributes
        regex: '^(?P<timestamp>\d{4}-\d{2}-\d{2}T\d{2}:\d{2}:\d{2}\.\d{6}[+-]\d{2}:\d{2})\s+(?P<thread_id>\d+)\s+\[(?P<level>[^\]]+)\]\s+(\[(?P<error_code>[^\]]+)\]\s+)?(?P<message>.*)$'
        
      - type: time_parser
        parse_from: attributes.timestamp
        layout_type: gotime
        layout: '2006-01-02T15:04:05.999999-07:00'
        parse_to: body
      
      - type: add
        field: attributes.source
        value: "mysql-error"
      
      - type: add
        field: resource["service.name"]
        value: "mysql-production"

  filelog/mysql_slow:
    include:
      - /var/log/mysql/mysql-slow.log
    start_at: end
    multiline:
      line_start_pattern: '^# Time:'
    operators:
      - type: regex_parser
        parse_from: body
        parse_to: attributes
        regex: '^# Time: (?P<timestamp>\d{4}-\d{2}-\d{2}T\d{2}:\d{2}:\d{2}\.\d+Z)\n# User@Host: (?P<user>[^\[]+)\[(?P<user_host>[^\]]*)\]\s+@\s+(?P<host>[^\[]*)\[(?P<ip>[^\]]*)\].*\n# Query_time: (?P<query_time>[\d.]+)\s+Lock_time: (?P<lock_time>[\d.]+)\s+Rows_sent: (?P<rows_sent>\d+)\s+Rows_examined: (?P<rows_examined>\d+)'
      
      - type: time_parser
        parse_from: attributes.timestamp
        layout_type: gotime
        layout: '2006-01-02T15:04:05.999999Z'
        parse_to: body
      
      - type: add
        field: attributes.source
        value: "mysql-slow"
      
      - type: add
        field: resource["service.name"]
        value: "mysql-production"

service:
  pipelines:
    logs/mysql:
      receivers: [filelog/mysql_error, filelog/mysql_slow]
      processors:
        - memory_limiter
        - transform
        - batch
      exporters:
        - clickhouse

이 구성:

  • 기본 위치에서 MySQL 오류 로그와 슬로 쿼리 로그를 읽습니다
  • 여러 줄로 된 로그 항목(여러 줄에 걸쳐 기록되는 느린 쿼리 포함)을 처리합니다
  • 두 가지 로그 형식을 모두 파싱하여 구조화된 필드(level, error_code, query_time, rows_examined)를 추출합니다.
  • 원본 로그 타임스탬프를 그대로 유지합니다
  • HyperDX에서 필터링에 사용할 수 있도록 source: mysql-errorsource: mysql-slow 속성을 추가합니다.
  • 전용 파이프라인을 통해 로그를 ClickHouse exporter로 전송합니다
참고

MySQL 오류 로그와 슬로우 쿼리 로그는 완전히 다른 형식을 가지므로 두 개의 리시버가 필요합니다. time_parsergotime 레이아웃을 사용하여 타임존 오프셋이 포함된 MySQL의 ISO8601 타임스탬프 형식을 처리합니다.

ClickStack에서 사용자 정의 구성 로드하도록 설정하기

기존 ClickStack 배포에서 사용자 정의 컬렉터 구성을 활성화하려면 /etc/otelcol-contrib/custom.config.yaml 경로에 사용자 정의 구성 파일을 마운트하고 환경 변수 CUSTOM_OTELCOL_CONFIG_FILE=/etc/otelcol-contrib/custom.config.yaml을 설정하십시오.

ClickStack 배포 구성을 업데이트하세요:

services:
  clickstack:
    # ... existing configuration ...
    environment:
      - CUSTOM_OTELCOL_CONFIG_FILE=/etc/otelcol-contrib/custom.config.yaml
      # ... other environment variables ...
    volumes:
      - ./mysql-logs-monitoring.yaml:/etc/otelcol-contrib/custom.config.yaml:ro
      - /var/log/mysql:/var/log/mysql:ro
      # ... other volumes ...
참고

ClickStack 수집기가 MySQL 로그 파일을 읽을 수 있는 적절한 권한을 보유하고 있는지 확인하세요. 읽기 전용 마운트(:ro)를 사용하고 최소 권한 원칙을 준수하세요.

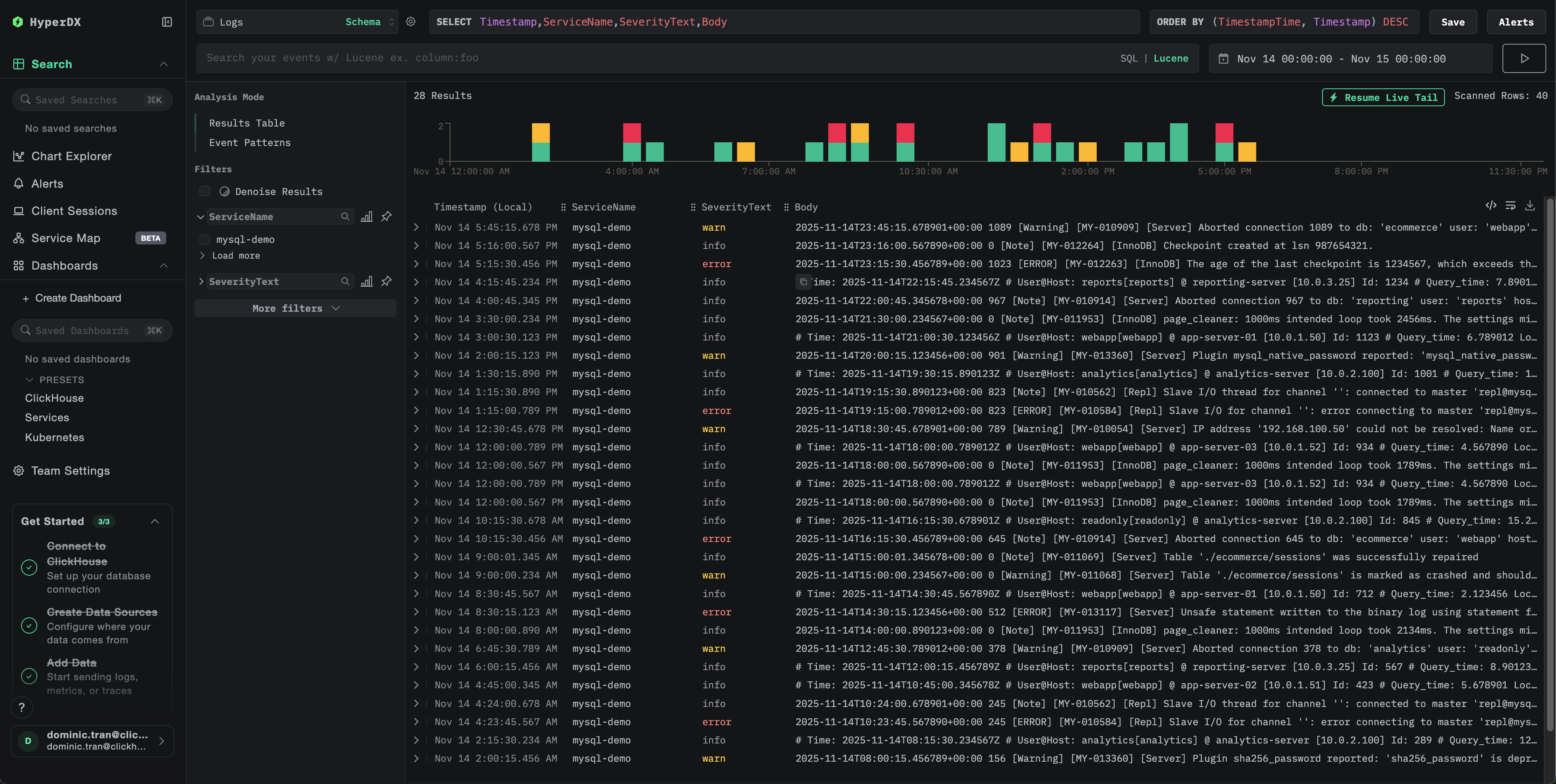
HyperDX에서 로그 확인

구성을 완료한 후 HyperDX에 로그인하여 로그가 수집되고 있는지 확인하세요:

  1. 검색 화면으로 이동합니다
  2. Source를 「Logs」로 설정하십시오
  3. MySQL 전용 로그를 보려면 source:mysql-error 또는 source:mysql-slow로 필터링하십시오.
  4. level, error_code, message (에러 로그의 경우) 및 query_time, rows_examined, query (슬로우 쿼리 로그의 경우)와 같은 필드를 포함한 구조화된 로그 항목을 확인할 수 있습니다.
검색 화면
로그 보기

데모 데이터세트

운영 환경을 구성하기 전에 MySQL 로그 연동을 테스트하려는 사용자를 위해, 현실적인 패턴을 가진 미리 생성된 MySQL 로그의 샘플 데이터세트를 제공합니다.

샘플 데이터셋 다운로드하기

샘플 로그 파일을 다운로드하세요:

# Download error log
curl -O https://datasets-documentation.s3.eu-west-3.amazonaws.com/clickstack-integrations/mysql/error.log

# Download slow query log
curl -O https://datasets-documentation.s3.eu-west-3.amazonaws.com/clickstack-integrations/mysql/mysql-slow.log

데이터셋에는 다음이 포함되어 있습니다:

  • 오류 로그 항목 (시작 메시지, 경고, 연결 오류, InnoDB 메시지)
  • 실제 환경의 성능 특성을 반영한 느린 쿼리
  • 연결 라이프사이클 이벤트
  • 데이터베이스 서버 시작 및 종료 절차

테스트 수집기 구성 생성하기

다음 구성으로 mysql-logs-demo.yaml 파일을 생성하세요:

cat > mysql-logs-demo.yaml << 'EOF'
receivers:
  filelog/mysql_error:
    include:
      - /tmp/mysql-demo/error.log
    start_at: beginning  # Read from beginning for demo data
    multiline:
      line_start_pattern: '^\d{4}-\d{2}-\d{2}T\d{2}:\d{2}:\d{2}'
    operators:
      - type: regex_parser
        parse_from: body
        parse_to: attributes
        regex: '^(?P<timestamp>\d{4}-\d{2}-\d{2}T\d{2}:\d{2}:\d{2}\.\d{6}[+-]\d{2}:\d{2})\s+(?P<thread_id>\d+)\s+\[(?P<level>[^\]]+)\]\s+(\[(?P<error_code>[^\]]+)\]\s+)?(?P<message>.*)$'
      - type: time_parser
        parse_from: attributes.timestamp
        layout_type: gotime
        layout: '2006-01-02T15:04:05.999999-07:00'
        parse_to: body
      - type: add
        field: attributes.source
        value: "mysql-demo-error"
      - type: add
        field: resource["service.name"]
        value: "mysql-demo"

  filelog/mysql_slow:
    include:
      - /tmp/mysql-demo/mysql-slow.log
    start_at: beginning  # Read from beginning for demo data
    multiline:
      line_start_pattern: '^# Time:'
    operators:
      - type: regex_parser
        parse_from: body
        parse_to: attributes
        regex: '^# Time: (?P<timestamp>\d{4}-\d{2}-\d{2}T\d{2}:\d{2}:\d{2}\.\d+Z)\n# User@Host: (?P<user>[^\[]+)\[(?P<user_host>[^\]]*)\]\s+@\s+(?P<host>[^\[]*)\[(?P<ip>[^\]]*)\].*\n# Query_time: (?P<query_time>[\d.]+)\s+Lock_time: (?P<lock_time>[\d.]+)\s+Rows_sent: (?P<rows_sent>\d+)\s+Rows_examined: (?P<rows_examined>\d+)'
      - type: time_parser
        parse_from: attributes.timestamp
        layout_type: gotime
        layout: '2006-01-02T15:04:05.999999Z'
        parse_to: body
      - type: add
        field: attributes.source
        value: "mysql-demo-slow"
      - type: add
        field: resource["service.name"]
        value: "mysql-demo"

service:
  pipelines:
    logs/mysql-demo:
      receivers: [filelog/mysql_error, filelog/mysql_slow]
      processors:
        - memory_limiter
        - transform
        - batch
      exporters:
        - clickhouse
EOF

데모 구성으로 ClickStack 실행

데모 로그 및 구성을 사용하여 ClickStack을 실행하세요:

docker run --name clickstack-demo \
  -p 8080:8080 -p 4317:4317 -p 4318:4318 \
  -e CUSTOM_OTELCOL_CONFIG_FILE=/etc/otelcol-contrib/custom.config.yaml \
  -v "$(pwd)/mysql-logs-demo.yaml:/etc/otelcol-contrib/custom.config.yaml:ro" \
  -v "$(pwd)/error.log:/tmp/mysql-demo/error.log:ro" \
  -v "$(pwd)/mysql-slow.log:/tmp/mysql-demo/mysql-slow.log:ro" \
  clickhouse/clickstack-all-in-one:latest

HyperDX에서 로그 확인하기

ClickStack이 실행되고 나면:

  1. ClickStack가 완전히 초기화될 때까지 잠시 기다리십시오 (일반적으로 30–60초 정도 걸립니다)
  2. HyperDX를 열어 계정으로 로그인하십시오 (먼저 계정을 생성해야 할 수도 있습니다)
  3. Search 뷰로 이동한 후 소스를 Logs로 설정합니다.
  4. 시간 범위를 2025-11-13 00:00:00 - 2025-11-16 00:00:00로 설정하세요
  5. 총 40개의 로그가 표시되어야 합니다 (source:mysql-demo-error 소스의 오류 로그 30개 + source:mysql-demo-slow 소스의 느린 쿼리 10개).
참고

40개의 로그가 즉시 표시되지 않는 경우, 수집기가 처리를 완료할 때까지 약 1분 정도 기다리세요. 대기 후에도 로그가 표시되지 않으면 docker restart clickstack-demo를 실행하고 1분 후에 다시 확인하세요. 이는 start_at: beginning 설정으로 기존 파일을 대량 로드할 때 OpenTelemetry filelog 수신기에서 발생하는 알려진 문제입니다. start_at: end를 사용하는 프로덕션 배포에서는 로그가 작성되는 즉시 실시간으로 처리되므로 이 문제가 발생하지 않습니다.

검색 화면
로그 뷰
타임존 표시

HyperDX는 브라우저의 로컬 타임존으로 타임스탬프를 표시합니다. 데모 데이터는 2025-11-14 00:00:00 - 2025-11-15 00:00:00 (UTC) 기간을 포함합니다. 넓은 시간 범위로 인해 위치에 관계없이 데모 로그를 확인할 수 있습니다. 로그를 확인한 후에는 더 명확한 시각화를 위해 범위를 24시간 기간으로 좁히세요.

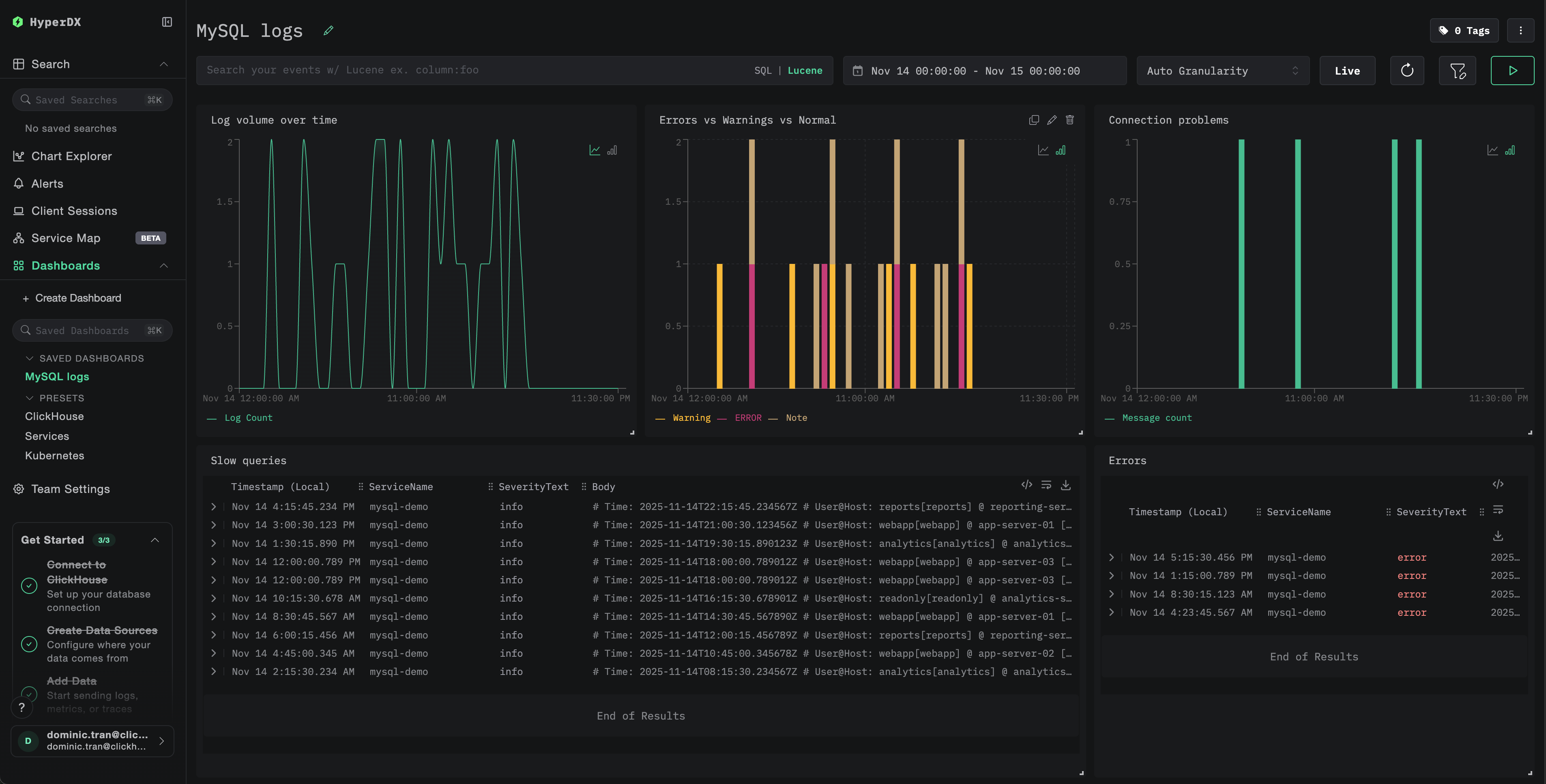
대시보드와 시각화

ClickStack으로 MySQL을 모니터링하기 시작할 수 있도록 MySQL 로그를 위한 필수 시각화를 제공합니다.

대시보드 구성 파일을 다운로드

미리 구성된 대시보드 가져오기

  1. HyperDX를 연 다음 Dashboards 섹션으로 이동합니다.
  2. 오른쪽 상단의 줄임표 아이콘(…) 아래에서 Import Dashboard를 클릭합니다.
대시보드 가져오기 버튼
  1. mysql-logs-dashboard.json 파일을 업로드한 뒤 Finish Import를 클릭합니다.
가져오기 완료

대시보드 보기

모든 시각화가 사전 구성된 상태로 대시보드가 생성됩니다.

예시 대시보드
참고

데모 데이터셋의 경우 시간 범위를 **2025-11-14 00:00:00 - 2025-11-15 00:00:00 (UTC)**로 설정합니다(로컬 시간대에 맞게 조정). 가져온 대시보드는 기본적으로 시간 범위가 지정되어 있지 않습니다.

문제 해결

사용자 정의 구성이 로드되지 않음

환경 변수가 설정되어 있는지 확인합니다:

docker exec <container-name> printenv CUSTOM_OTELCOL_CONFIG_FILE

사용자 정의 구성 파일이 마운트되어 있고 읽을 수 있는지 확인하십시오:

docker exec <container-name> cat /etc/otelcol-contrib/custom.config.yaml | head -10

HyperDX에 로그가 표시되지 않음

실제 적용 중인 구성에 filelog 수신기가 포함되어 있는지 확인하십시오:

docker exec <container> cat /etc/otel/supervisor-data/effective.yaml | grep -A 10 filelog

Collector 로그에서 오류가 있는지 확인하십시오.

docker exec <container> cat /etc/otel/supervisor-data/agent.log | grep -i mysql

데모 데이터 세트를 사용하는 경우 로그 파일에 정상적으로 접근할 수 있는지 확인하십시오:

docker exec <container> cat /tmp/mysql-demo/error.log | wc -l
docker exec <container> cat /tmp/mysql-demo/mysql-slow.log | wc -l

슬로우 쿼리 로그가 표시되지 않음

MySQL에서 슬로우 쿼리 로그가 활성화되어 있는지 확인하십시오:

SHOW VARIABLES LIKE 'slow_query_log';
SHOW VARIABLES LIKE 'long_query_time';

MySQL이 느린 쿼리를 로그로 남기고 있는지 확인하십시오:

tail -f /var/log/mysql/mysql-slow.log

테스트용 느린 쿼리를 생성하십시오:

SELECT SLEEP(2);

로그가 제대로 파싱되지 않는 경우

MySQL 로그 형식이 예상되는 형식과 일치하는지 확인하십시오. 이 가이드의 정규식 패턴(regex pattern)은 MySQL 5.7+ 및 8.0+의 기본 로그 형식을 기준으로 설계되었습니다.

에러 로그에서 몇 줄을 직접 확인하십시오:

head -5 /var/log/mysql/error.log

예상 형식:

2025-11-14T10:23:45.123456+00:00 0 [System] [MY-010116] [Server] /usr/sbin/mysqld (mysqld 8.0.35) starting as process 1

형식이 크게 다르면 설정의 정규식 패턴을 조정하십시오.

다음 단계

  • 중요 이벤트(연결 실패, 임계값을 초과하는 느린 쿼리, 오류 급증)에 대한 알림을 설정합니다
  • 쿼리 패턴별 느린 쿼리 분석을 위한 사용자 지정 대시보드를 만듭니다
  • 관찰된 쿼리 성능 패턴에 따라 long_query_time을 조정합니다

프로덕션 환경으로 전환

이 가이드는 빠른 설정을 위해 ClickStack에 내장된 OpenTelemetry Collector의 기본 구성을 확장합니다. 프로덕션 배포 환경에서는 별도의 OTel Collector를 운영하고 ClickStack의 OTLP 엔드포인트로 데이터를 전송하는 구성을 권장합니다. 프로덕션 구성에 대해서는 OpenTelemetry 데이터 전송을 참조하십시오.