본문으로 바로가기
본문으로 바로가기

ClickStack를 사용한 PostgreSQL 로그 모니터링

TL;DR

OTel filelog receiver를 사용해 ClickStack에서 PostgreSQL 서버 로그(CSV 형식)를 수집하고 시각화합니다. 데모 데이터셋과 미리 구성된 대시보드가 포함되어 있습니다.

기존 PostgreSQL과의 통합

이 섹션에서는 기존에 운영 중인 PostgreSQL 인스턴스에서 ClickStack OTel collector 구성을 수정하여 로그를 ClickStack으로 전송하도록 설정하는 방법을 다룹니다.

기존 환경을 구성하기 전에 PostgreSQL 로그 통합을 먼저 시험해 보고자 한다면, "Demo dataset" 섹션에 있는 사전 구성된 환경과 샘플 데이터를 사용하여 테스트할 수 있습니다.

사전 요구 사항
  • 실행 중인 ClickStack 인스턴스
  • 버전 9.6 이상이 설치된 PostgreSQL
  • PostgreSQL 설정 파일을 수정할 수 있는 권한
  • 로그 파일용 충분한 디스크 공간

PostgreSQL 로깅 구성하기

PostgreSQL은 여러 로그 형식을 지원합니다. OpenTelemetry를 사용한 구조화된 파싱을 위해서는 일관되고 파싱 가능한 출력을 제공하는 CSV 형식을 권장합니다.

postgresql.conf 파일은 일반적으로 다음 위치에 있습니다:

  • Linux (apt/yum): /etc/postgresql/{version}/main/postgresql.conf
  • macOS (Homebrew): /usr/local/var/postgres/postgresql.conf 또는 /opt/homebrew/var/postgres/postgresql.conf
  • Docker: 구성은 일반적으로 환경 변수 또는 마운트된 설정 파일을 통해 설정합니다

postgresql.conf에서 다음 설정을 추가하거나 수정하세요:

# Required for CSV logging
logging_collector = on
log_destination = 'csvlog'

# Recommended: Connection logging
log_connections = on
log_disconnections = on

# Optional: Tune based on your monitoring needs
#log_min_duration_statement = 1000  # Log queries taking more than 1 second
#log_statement = 'ddl'               # Log DDL statements (CREATE, ALTER, DROP)
#log_checkpoints = on                # Log checkpoint activity
#log_lock_waits = on                 # Log lock contention
참고

이 가이드는 안정적인 구조화된 파싱을 위해 PostgreSQL의 csvlog 형식을 사용합니다. stderr 또는 jsonlog 형식을 사용하는 경우 OpenTelemetry 수집기 구성을 그에 맞게 조정하십시오.

이러한 변경 사항을 적용한 후 PostgreSQL을 재시작하세요:

# For systemd
sudo systemctl restart postgresql

# For Docker
docker restart 

로그가 정상적으로 기록되고 있는지 확인하세요:

# Default log location on Linux
tail -f /var/lib/postgresql/{version}/main/log/postgresql-*.log

# macOS Homebrew
tail -f /usr/local/var/postgres/log/postgresql-*.log

사용자 정의 OTel collector 구성 생성하기

ClickStack을 사용하면 사용자 정의 구성 파일을 마운트하고 환경 변수를 설정하여 기본 OpenTelemetry Collector 구성을 확장할 수 있습니다. 사용자 정의 구성은 HyperDX가 OpAMP를 통해 관리하는 기본 구성과 병합됩니다.

다음 구성으로 postgres-logs-monitoring.yaml 파일을 생성하세요:

receivers:
  filelog/postgres:
    include:
      - /var/lib/postgresql/*/main/log/postgresql-*.csv # Adjust to match your PostgreSQL installation
    start_at: end
    multiline:
      line_start_pattern: '^\d{4}-\d{2}-\d{2} \d{2}:\d{2}:\d{2}'
    operators:
      - type: csv_parser
        parse_from: body
        parse_to: attributes
        header: 'log_time,user_name,database_name,process_id,connection_from,session_id,session_line_num,command_tag,session_start_time,virtual_transaction_id,transaction_id,error_severity,sql_state_code,message,detail,hint,internal_query,internal_query_pos,context,query,query_pos,location,application_name,backend_type,leader_pid,query_id'
        lazy_quotes: true
        
      - type: time_parser
        parse_from: attributes.log_time
        layout: '%Y-%m-%d %H:%M:%S.%L %Z'
      
      - type: add
        field: attributes.source
        value: "postgresql"
      
      - type: add
        field: resource["service.name"]
        value: "postgresql-production"

service:
  pipelines:
    logs/postgres:
      receivers: [filelog/postgres]
      processors:
        - memory_limiter
        - transform
        - batch
      exporters:
        - clickhouse

이 구성:

  • 기본 위치에서 PostgreSQL CSV 로그를 읽습니다
  • 여러 줄로 구성된 로그 항목을 처리합니다(오류는 여러 줄에 걸쳐 기록되는 경우가 많습니다)
  • 모든 표준 PostgreSQL 로그 필드가 포함된 CSV 형식을 파싱합니다.
  • 원본 로그의 시간 정보를 보존하기 위해 타임스탬프를 추출합니다
  • HyperDX에서 필터링에 사용할 수 있도록 source: postgresql 속성을 추가합니다
  • 전용 파이프라인을 통해 로그를 ClickHouse exporter로 전달합니다
참고
  • 사용자 정의 구성에서는 새로운 receiver와 pipeline만 정의합니다
  • 프로세서(memory_limiter, transform, batch)와 exporter(내보내기)(clickhouse)는 기본 ClickStack 구성에 이미 정의되어 있으므로 이름만 참조하면 됩니다.
  • csv_parser 연산자는 모든 표준 PostgreSQL CSV 로그 필드를 구조화된 속성으로 추출합니다.
  • 이 구성은 collector가 다시 시작될 때 로그를 재수집하지 않도록 start_at: end를 사용합니다. 테스트 시에는 start_at: beginning으로 변경하여 과거 로그를 바로 확인할 수 있습니다.
  • PostgreSQL 로그 디렉터리 위치에 맞도록 include 경로를 조정하십시오

사용자 지정 구성을 로드하도록 ClickStack 구성하기

기존 ClickStack 배포에서 사용자 정의 수집기 구성을 활성화하려면 다음을 수행하십시오:

  1. /etc/otelcol-contrib/custom.config.yaml에 사용자 정의 구성 파일을 마운트하십시오.
  2. 환경 변수 CUSTOM_OTELCOL_CONFIG_FILE=/etc/otelcol-contrib/custom.config.yaml를 설정하십시오.
  3. PostgreSQL 로그 디렉터리를 마운트하여 수집기가 로그를 읽을 수 있도록 합니다
옵션 1: Docker Compose

ClickStack 배포 구성을 업데이트하세요:

services:
  clickstack:
    # ... existing configuration ...
    environment:
      - CUSTOM_OTELCOL_CONFIG_FILE=/etc/otelcol-contrib/custom.config.yaml
      # ... other environment variables ...
    volumes:
      - ./postgres-logs-monitoring.yaml:/etc/otelcol-contrib/custom.config.yaml:ro
      - /var/lib/postgresql:/var/lib/postgresql:ro
      # ... other volumes ...
옵션 2: Docker Run (올인원 이미지)

docker run으로 올인원 이미지를 사용하는 경우:

docker run --name clickstack \
  -p 8080:8080 -p 4317:4317 -p 4318:4318 \
  -e CUSTOM_OTELCOL_CONFIG_FILE=/etc/otelcol-contrib/custom.config.yaml \
  -v "$(pwd)/postgres-logs-monitoring.yaml:/etc/otelcol-contrib/custom.config.yaml:ro" \
  -v /var/lib/postgresql:/var/lib/postgresql:ro \
  clickhouse/clickstack-all-in-one:latest
참고

ClickStack 수집기가 PostgreSQL 로그 파일을 읽을 수 있는 적절한 권한을 보유하고 있는지 확인하세요. 프로덕션 환경에서는 읽기 전용 마운트(:ro)를 사용하고 최소 권한 원칙을 준수하세요.

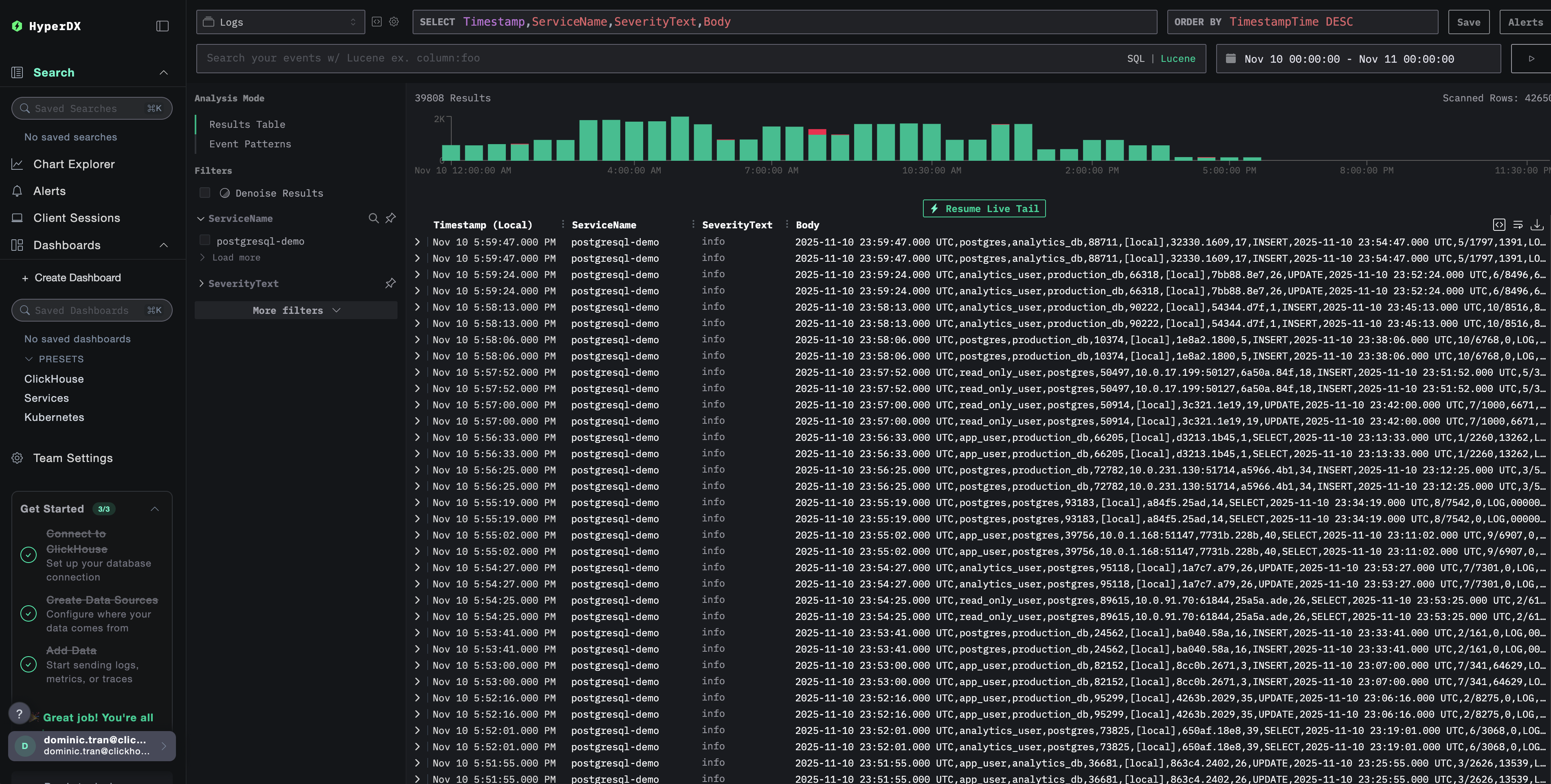
HyperDX에서 로그 확인

구성을 완료한 후 HyperDX에 로그인하여 로그가 수집되고 있는지 확인하세요:

  1. 검색 화면으로 이동합니다
  2. Source를 「Logs」로 설정하십시오
  3. PostgreSQL 전용 로그만 보려면 source:postgresql로 필터링합니다
  4. user_name, database_name, error_severity, message, query 등의 필드를 포함한 구조화된 로그 엔트리가 표시되어야 합니다.
로그 검색 화면
로그 뷰

데모 데이터세트

운영 환경을 설정하기 전에 PostgreSQL 로그 연동을 테스트하려는 사용자를 위해, 현실적인 패턴을 포함한 미리 생성된 PostgreSQL 로그의 샘플 데이터세트를 제공합니다.

샘플 데이터세트 다운로드

샘플 로그 파일을 다운로드합니다:

curl -O https://datasets-documentation.s3.eu-west-3.amazonaws.com/clickstack-integrations/postgres/postgresql.log

테스트용 collector 구성 생성

다음 구성이 포함된 postgres-logs-demo.yaml 파일을 생성합니다:

cat > postgres-logs-demo.yaml << 'EOF'
receivers:
  filelog/postgres:
    include:
      - /tmp/postgres-demo/postgresql.log
    start_at: beginning  # 데모 데이터에 대해 처음부터 읽습니다
    multiline:
      line_start_pattern: '^\d{4}-\d{2}-\d{2} \d{2}:\d{2}:\d{2}'
    operators:
      - type: csv_parser
        parse_from: body
        parse_to: attributes
        header: 'log_time,user_name,database_name,process_id,connection_from,session_id,session_line_num,command_tag,session_start_time,virtual_transaction_id,transaction_id,error_severity,sql_state_code,message,detail,hint,internal_query,internal_query_pos,context,query,query_pos,location,application_name,backend_type,leader_pid,query_id'
        lazy_quotes: true
        
      - type: time_parser
        parse_from: attributes.log_time
        layout: '%Y-%m-%d %H:%M:%S.%L %Z'
      
      - type: add
        field: attributes.source
        value: "postgresql-demo"
      
      - type: add
        field: resource["service.name"]
        value: "postgresql-demo"

service:
  pipelines:
    logs/postgres-demo:
      receivers: [filelog/postgres]
      processors:
        - memory_limiter
        - transform
        - batch
      exporters:
        - clickhouse
EOF

데모 설정으로 ClickStack 실행

데모 로그와 구성을 사용하여 ClickStack을 실행합니다:

docker run --name clickstack-demo \
  -p 8080:8080 -p 4317:4317 -p 4318:4318 \
  -e CUSTOM_OTELCOL_CONFIG_FILE=/etc/otelcol-contrib/custom.config.yaml \
  -v "$(pwd)/postgres-logs-demo.yaml:/etc/otelcol-contrib/custom.config.yaml:ro" \
  -v "$(pwd)/postgresql.log:/tmp/postgres-demo/postgresql.log:ro" \
  clickhouse/clickstack-all-in-one:latest

HyperDX에서 로그 확인

ClickStack이 실행되면 다음 단계를 수행합니다:

  1. HyperDX를 열고 계정으로 로그인합니다(먼저 계정을 생성해야 할 수 있습니다)
  2. Search 뷰로 이동한 다음 source를 Logs로 설정합니다
  3. 시간 범위를 2025-11-09 00:00:00 - 2025-11-12 00:00:00으로 설정합니다
Timezone Display

HyperDX는 브라우저의 로컬 시간대를 기준으로 타임스탬프를 표시합니다. 데모 데이터는 2025-11-10 00:00:00 - 2025-11-11 00:00:00 (UTC) 구간에 해당합니다. 넓은 시간 범위를 사용하면 위치와 상관없이 데모 로그를 확인할 수 있습니다. 로그가 표시되면, 보다 명확한 시각화를 위해 범위를 24시간 구간으로 좁힐 수 있습니다.

로그 검색 뷰
로그 상세 뷰

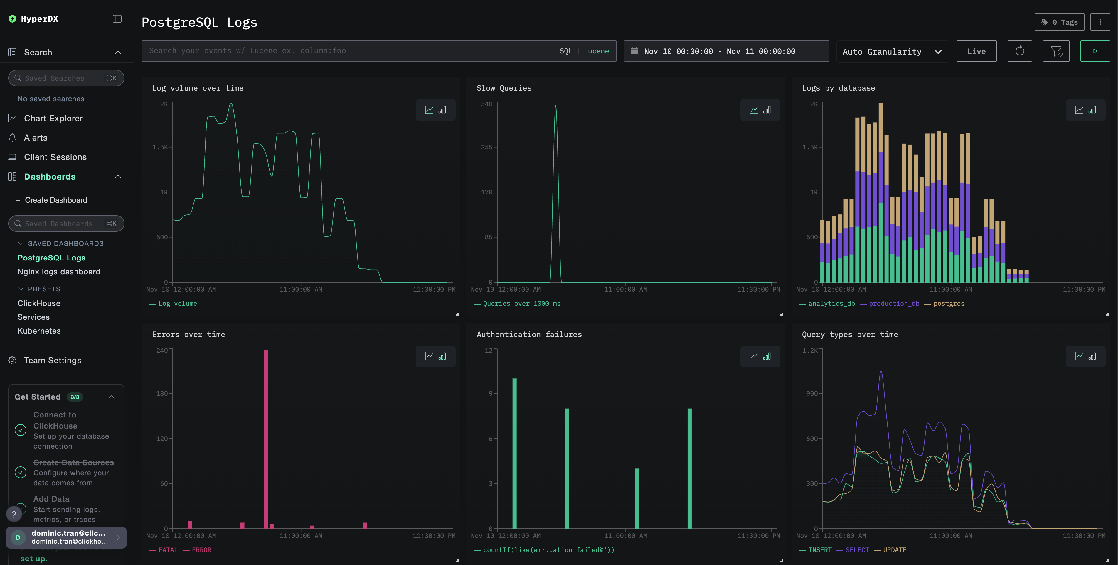
대시보드와 시각화

ClickStack으로 PostgreSQL을 모니터링하기 시작하는 데 도움이 되도록 PostgreSQL 로그를 위한 핵심 시각화 대시보드를 제공합니다.

대시보드 구성 파일을 다운로드

사전 구성된 대시보드 가져오기

  1. HyperDX를 열고 Dashboards 섹션으로 이동합니다.
  2. 오른쪽 상단의 줄임표(…) 아이콘 아래에 있는 Import Dashboard를 클릭합니다.
대시보드 가져오기 버튼
  1. postgresql-logs-dashboard.json 파일을 업로드한 후 Finish Import를 클릭합니다.
가져오기 완료

대시보드 보기

대시보드는 모든 시각화가 사전 구성된 상태로 생성됩니다.

로그 대시보드
참고

데모 데이터셋의 경우 시간 범위를 **2025-11-10 00:00:00 - 2025-11-11 00:00:00 (UTC)**로 설정합니다(로컬 시간대에 맞게 조정하십시오). 가져온 대시보드는 기본적으로 시간 범위가 지정되어 있지 않습니다.

문제 해결

사용자 정의 설정이 로드되지 않음

환경 변수가 설정되어 있는지 확인합니다:

docker exec <container-name> printenv CUSTOM_OTELCOL_CONFIG_FILE

사용자 정의 구성 파일이 마운트되어 있고 읽을 수 있는지 확인하십시오:

docker exec <container-name> cat /etc/otelcol-contrib/custom.config.yaml | head -10

HyperDX에 로그가 표시되지 않는 경우

실제 적용되는 구성에 filelog receiver가 포함되어 있는지 확인하십시오:

docker exec <container> cat /etc/otel/supervisor-data/effective.yaml | grep -A 10 filelog

수집기 로그에서 오류가 있는지 확인하십시오:

docker exec <container> cat /etc/otel/supervisor-data/agent.log | grep -i postgres

데모 데이터 세트를 사용하는 경우, 로그 파일에 액세스할 수 있는지 확인합니다:

docker exec <container> cat /tmp/postgres-demo/postgresql.log | wc -l

다음 단계

  • 중요한 이벤트(연결 실패, 느린 쿼리, 오류 급증)에 대한 알림을 설정합니다.
  • 포괄적인 데이터베이스 모니터링을 위해 로그를 PostgreSQL metrics와 연관시킵니다.
  • 애플리케이션별 쿼리 패턴을 위한 사용자 지정 대시보드를 생성합니다.
  • 성능 요구 사항에 따라 느린 쿼리를 식별할 수 있도록 log_min_duration_statement를 구성합니다.

프로덕션 환경으로 전환하기

이 가이드는 빠른 설정을 위해 ClickStack에 내장된 OpenTelemetry Collector를 기반으로 합니다. 프로덕션 배포 환경에서는 자체 OTel Collector를 실행하고 데이터를 ClickStack의 OTLP 엔드포인트로 전송할 것을 권장합니다. 프로덕션 구성을 위해서는 OpenTelemetry 데이터 전송을 참조하십시오.